|
<< Click to Display Table of Contents >> Raynet One Data Hub > 25.4 > Administration and User Guide > Getting Started > Setup Your First Data Visualization > Getting Started with IT Visibility > Use the IT Visibility Dashboard IT Overview Tab |
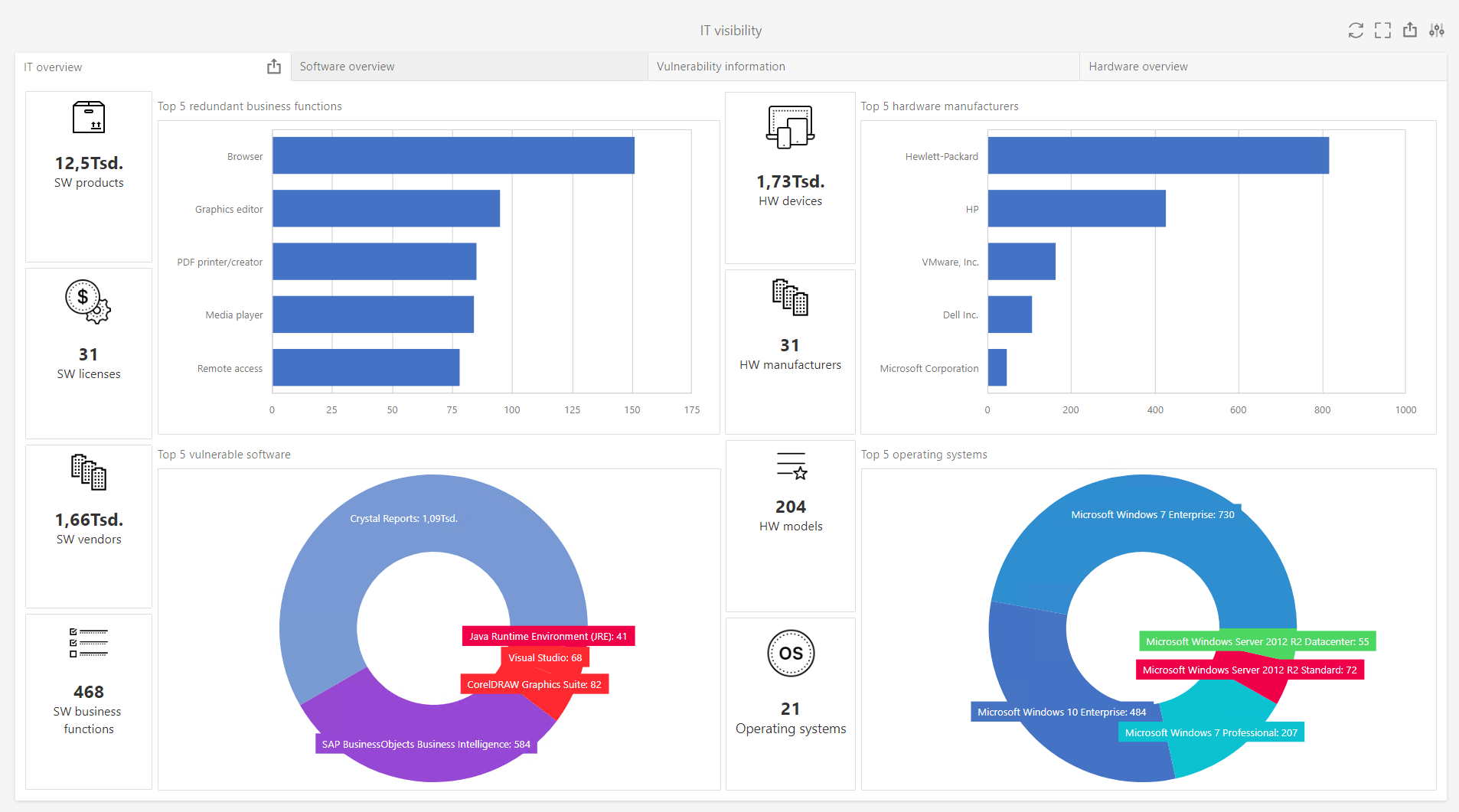
The IT overview tab contains the highlights of the information that are shown in the other three tabs of the dashboard.

More information about working with reports and dashboards can be found in theRaynet One Data Hub Dashboard and Reports Customization Guide.